Portfolio

illustrations illustrations illustrations
portfolio-image
I manage a project to replace, with a minimal down-time, Vmax machines used by most servers in the Datacenter
portfolio-image
I manage a project implementing a full SDDC solution of VMware in few months
portfolio-image
I manage a project to replace old production servers used by SAS applications by brand new servers
portfolio-image
I manage a project to move 13 servers from UK to Paris in one weekend. On those servers SAP is running for 4000 users
portfolio-image
I've written a tool verifying the integrity of a disk. This is useful before executing a backup process
portfolio-image
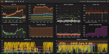
I've build a Graphana dashboard showing OpenBSD firewall and network figures in real time.
portfolio-image
I've designed and build an easy stackable case for Raspberry 4b. Compliant with GPIO
portfolio-image
I've build a firewall filtering content: parental control, publicity, games, video, ...

Ideal solution for waiting rooms, restaurants, ...

My Clients

client-logo client-logo client-logo client-logo client-logo client-logo client-logo client-logo client-logo client-logo